一、主要技术参数
1、电源:AC220V50Hz
2、直流电源:输入AC220V输出DC24V/2A
3、可编程控制器(PLC):三菱FX1S-20MR主机12输入8输出(继电器输出方式)
4、液压实训油泵电机功率:250W配有专用的稳压直流电机调速器调速范围:0-1700r/min
5、实训工作时离液压实训台1.5m远处噪声≤58dB。
6、实训油路液流压力要求需0.5-1Mpa(油泵最高压力:Pmax=2.5Mpa)
7、电磁换向阀:AC24V吸力3Mpa
8、实训装置外型尺寸:1500mm×650mm×1750mm
9、组态仿真软件:能通过PLC与计算机通讯,实现组态控制。
二、主要特点
1、液压PLC控制实训装置主要由实训桌、实训台、液压元件和电器控制器件、可编程控制器(PLC)等组件组成。
2、实训桌、实训台为铁质双层亚光密纹喷塑结构,实训桌柜内存放液压元件等。
3、配备全常用液压元件:每个液压元件均配有安装底板,可方便、随意地将液压元件安放在铝合金型材面板上(面板带“T”沟槽形式的铝合金型材结构)。油路搭接采用快换接头,拆接方便,不漏油。
4、实训元件均为透明有机材料制成,便于了解掌握几十种常用液压元件的结构,性能及用途。掌握几十种基本回路的工作原理,实训组装回路快捷、方便。
5、通过机械控,传统继电器控制,先进的PLC自动控制与PLC编程及监控技术于一体,灵活实现其功能。
6、实训控制单元也可以采用独立的继电器控制单元进行电气控制,通过比较,突出PLC可编程序控制的优越性和先进性,加深对PLC编程器的了解与掌握。
三、透明液压PLC控制基本实训回路
1、用手动换向阀的换向回路。
2、用中位机能换向阀的用锁回路。
3、用液控平向阀的闭锁回路。
4、压力调定回路。
5、二级压力控制回路。
6、用减压阀的减压回路。
7、用增压缸的增压回路。
8、用H型换向阀的卸载回路。
9、进油节流调速回路。
10、回油节流调速回路。
11、调速齿轮泵的换向调速回路。
12、调速齿轮泵和调速阀组成的复合调速回路。
13、流量阀短接的速度换接回路。
14、用调速阀串连联的二次进给同路。
15、用调速阀并联的二次进给同路。
16、用顺序阀的顺序动作回路。
17、用压力继电回的顺序动作回路。
18、用行程开关控制的顺序动作回路。
19、用行程换向阀的顺序动作回路。
20、串联液压缸的同步回路。
21、用先导型溢流阀控制的换向回路。
22、PLC编程软件学习和使用
23、PLC与计算机的通讯,在线调试、监控
24、PLC控制的液压基本回路实训(优化控制)
四、通过组态仿真画面演示及控制的液压回路实训项目:
1、用手动换向阀的换向回路。
2、用中位机能换向阀的用锁回路。
3、用液控平向阀的闭锁回路。
4、压力调定回路。
5、二级压力控制回路。
6、用减压阀的减压回路。
7、用增压缸的增压回路。
8、用H型换向阀的卸载回路。
9、进油节流调速回路。
10、回油节流调速回路。
11、调速齿轮泵的换向调速回路。
12、调速齿轮泵和调速阀组成的复合调速回路。
13、流量阀短接的速度换接回路。
14、用调速阀串连联的二次进给同路。
15、用调速阀并联的二次进给同路。
16、用顺序阀的顺序动作回路。
17、用压力继电回的顺序动作回路。
18、用行程开关控制的顺序动作回路。
19、用行程换向阀的顺序动作回路。
20、串联液压缸的同步回路。
21、用先导型溢流阀控制的换向回路。
五、通过组态仿真画面演示及控制的液压回路示列


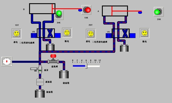
用行程阀的顺序动作回路 用电器行程开关的顺序动作回路
六、液压元件
七、透明液压PLC控制实训装置清单
|
序号 |
名称 |
型号 |
数量 |
备注 |
|
1 |
实训桌 |
|
1张 |
|
|
2 |
实训台 |
|
1台 |
|
|
3 |
电脑推车 |
|
1张 |
|
|
4 |
PLC主机模块(三菱) |
FX1S-20MR |
1块 |
|
|
5 |
电源模块 |
|
1块 |
|
|
6 |
继电器控制模块 |
|
1块 |
|
|
7 |
PLC控制按钮模块 |
|
1块 |
|
|
8 |
双作用油缸(带行程撞块) |
透明元件 |
2只 |
|
|
9 |
二位二通电磁换向阀 |
透明元件 |
1只 |
|
|
10 |
二位四通电磁换向阀 |
透明元件 |
2只 |
|
|
11 |
三位四通电磁换向阀(O型) |
透明元件 |
1只 |
|
|
12 |
三位四通电磁换向阀(H型) |
透明元件 |
1只 |
|
|
13 |
三位四通电磁换向阀(M型) |
透明元件 |
1只 |
|
|
14 |
弹簧回位油缸 |
透明元件 |
1只 |
|
|
15 |
增压油缸 |
透明元件 |
1只 |
|
|
16 |
辅助油箱 |
透明元件 |
1只 |
|
|
17 |
单向阀 |
透明元件 |
2只 |
|
|
18 |
液控单向阀 |
透明元件 |
2只 |
|
|
19 |
溢流阀(直动式) |
透明元件 |
2只 |
|
|
20 |
溢流阀(先导式) |
透明元件 |
1只 |
|
|
21 |
节流阀(直动式) |
透明元件 |
1只 |
|
|
22 |
调速阀 |
透明元件 |
2只 |
|
|
23 |
顺序阀 |
透明元件 |
2只 |
|
|
24 |
减压阀 |
透明元件 |
1只 |
|
|
25 |
二位四通行程换向阀 |
透明元件 |
1只 |
|
|
26 |
三位五通手动换向阀 |
透明元件 |
1只 |
|
|
27 |
压力继电器 |
透明元件 |
1只 |
|
|
28 |
压力表 |
透明元件 |
3只 |
|
|
29 |
三通接头 |
透明元件 |
7只 |
|
|
30 |
四通接头 |
透明元件 |
3只 |
|
|
31 |
行程开关(常开) |
|
2只 |
|
|
32 |
行程开关(常闭) |
|
2只 |
|
|
33 |
油箱 |
|
1只 |
|
|
34 |
吸油过滤器 |
|
1只 |
|
|
35 |
机泵组 |
|
1套 |
|
|
36 |
L-HL46号液压油 |
|
5kg |
|
|
37 |
油盘 |
|
1只 |
|
|
38 |
电磁阀通用连接线 |
|
3条 |
|
|
39 |
压力继电器插头线 |
|
1条 |
|
|
40 |
编程电缆(适配器) |
三菱 |
1条 |
|
|
41 |
透明液压皮管 |
|
20米 |
|
|
42 |
工具箱 |
|
1个 |
|
|
43 |
螺丝刀6×100(一字、十字) |
|
各1把 |
|
|
44 |
剪刀 |
|
1把 |
|
|
45 |
活动板手 |
|
1把 |
|
|
46 |
尖嘴钳 |
|
1把 |
|
|
47 |
内六角扳手M5 |
|
1把 |
|
|
48 |
内六角扳手M6 |
|
1把 |
|
|
49 |
内卡簧钳 |
|
1把 |
|
|
50 |
外卡簧钳 |
|
1把 |
|
|
51 |
快速油接头 |
|
5只 |
|
|
52 |
液压传动实训说明书 |
|
1册 |
|
|
53 |
三菱PLC编程软件、程序、组态软件 |
光盘 |
1盘 |
|
相关产品: