概述
透明液压与气动PLC控制综合实训装置是我公司根据高校机电一体化对气、电、液控制的教学大纲要求,我公司液压PLC控制与气动PLC控制实训设备的优点,采用了开放型综合实验台结构,广泛征求专家教授与老师的意见,经不断创新改进研制而成的。是目前集气动控制技术、液压传动控制技术以PLC控制的理想的综合性实训设备。实训可以让学生直观、感性地对比、了解气、电、液各自具有的特点、特色、及优缺点等。
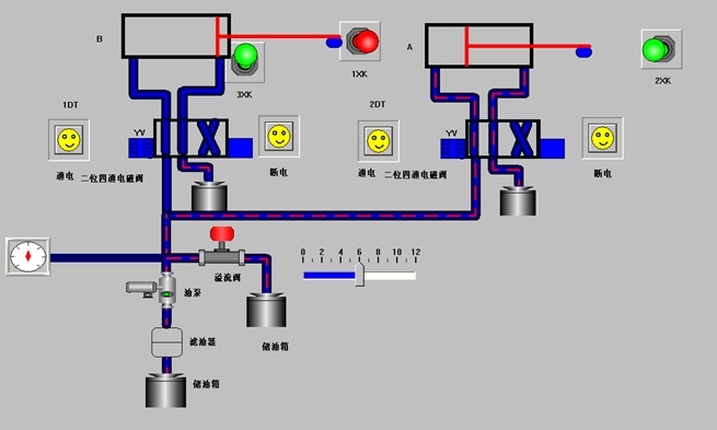
液压实验元件均为透明有机材料制成,透明直观。便于了解掌握几十种常用液压元件的结构、性能及用途。掌握几十种基本实验回路的工作过程及原理。实验时,组装实验回路快捷、方便。气动实训与液压实训电气主控单元配备2套PLC控制与2套继电器控制,简单实用。
实验台组成
实训系统采用“二合一”双面结构,即一张实验桌可供两组四位学生分别进行气动实验与液压实验,也可以双面同时进行气动液压综合实验,优化共享资源,提高产品的性能价格比。整体结构简单,实用性强。
该实验台为铁质双层亚光密纹喷塑结构。美观大方,坚固耐用,操作方便。基本配置为:气动实验元件1;气动实验PLC控制模块1套;无油低噪音空压机1台;液压实验元件1套,液压实验PLC控制模块1套;液压实验泵站1台。(计算机根据学校要求另行配置)
本实验系统采用专用独立液压实验泵站,配直流电机无级调速系统,而且电机速度控制系统内部具有安全限速功能,可以对输出的最高速度进行限制。配有油路压力调定功能,可以调定输出压力油的安全工作压力。配备全常用液压元件:每个液压元件均配有安装底板,可方便、随意地将液压元件安放在铝合金型材面板上(面板带“T”沟槽形式的铝合金型材结构)。油路搭接采用快换接头,拆接方便,不漏油。
利用此套实训设备既可分别独立地进行气动控制、液压控制相应的基本回路及其应用实验,也可综合地进行相互配合的实验:如实现气-电控制,气-液控制,电-液控制,气-电-液综合控制等。
液压透明技术参数:
一、主要技术参数
1、电源:AC220V允差±10%,50Hz;直流电源输入AC220V输出DC24V/3A
2、装置容量:≤1kVA;
3、工作环境温度:-5℃~40℃;
4、工作湿度:≤90%(40℃时);
5、外形尺寸:1500mm×1000mm×1750mm
6、液压泵站:
(1)系统额定压力0.8MPa;
(2)定量齿轮泵-电机1套:采用内轴一体式安装,结构紧凑,噪音低;定量齿轮泵:额定流量6L∕min,压力2.5MPa;电机:功率450W,调速范围0-1500r/min,外型尺寸630mm×380mm×500mm
(3)油箱:公顷容积30L;附有油温液位计、过滤器、空气滤清器、耐震压力表,L-HL46号液压油;
7、液压元件:
采用透明工艺加工而成,最大工作压力2.0MPa。每个透明液压元件皆配有底板,可方便、随意地安放在操作面板上。油路搭接采用快换接头,而且采用透明软管,可清晰直观看见油路的流动,不漏油。
8、电器控制单元:
(1)PLC主机模块:主机选用三菱FX1S-20MR主机,12路DC输入/8路继电器输出。
(2)配有控制模块:电源模块,PLC控制模块,继电器控制模块,控制按钮模块,液压元件独立模块等。
9、组态仿真控制软件:液压实训系统能够实现组态软件与实训设备之间的链接,实现组态软件与硬件之间的结合,通过组态软件实现对实际回路的控制,使系统具有更强的仿真功能。
10、电磁换向阀:AC24V.吸力3mpa
二、主要特点
1、液压传动与PLC控制综合实训装置主要由实训桌、实训台、液压元件和电器控制器件、可编程控制器(PLC)等器件组成。
2、实训桌、实训台为铁质双层亚光密纹喷塑结构,实训桌抽屉内存放液压元件等。
3、配备全常用液压元件:每个液压元件均配有安装底板,可方便、随意地将液压元件安放在铝合金型材面板上(面板带“T”沟槽形式的铝合金型材结构)。油路搭接采用快换接头,拆接方便,不漏油。
4、实训元件均为透明有机材料制成,便于了解掌握几十种常用液压元件的结构,性能及用途。掌握几十种基本回路的工作原理,实验组装回路快捷、方便。
5、通过机械控,传统继电器控制,先进的PLC自动控制与PLC编程及MGGS组态监控技术于一体,灵活实现其功能。
6、实训控制单元也可以采用独立的继电器控制单元进行电气控制,通过比较,突出PLC可编程序控制的优越性和先进性,加深对PLC编程器的了解与掌握。
三、透明液压PLC控制基本实训回路
1、用手动换向阀的换向回路。
2、用中位机能换向阀的用锁回路。
3、用液控平向阀的闭锁回路。
4、压力调定回路。
5、二级压力控制回路。
6、用减压阀的减压回路。
7、用增压缸的增压回路。
8、用H型换向阀的卸载回路。
9、进油节流调速回路。
10、回油节流调速回路。
11、调速齿轮泵的换向调速回路。
12、调速齿轮泵和调速阀组成的复合调速回路。
13、流量阀短接的速度换接回路。
14、用调速阀串连联的二次进给同路。
15、用调速阀并联的二次进给同路。
16、用顺序阀的顺序动作回路。
17、用压力继电回的顺序动作回路。
18、用行程开关控制的顺序动作回路。
19、用行程换向阀的顺序动作回路。
20、串联液压缸的同步回路。
21、用先导型溢流阀控制的换向回路。
22、PLC编程软件学习和使用
23、PLC与计算机的通讯,在线调试、监控
24、PLC控制的液压基本回路实训(优化控制)
四、通过组态仿真画面演示及控制的液压回路实训项目:
1、用手动换向阀的换向回路。
2、用中位机能换向阀的用锁回路。
3、用液控平向阀的闭锁回路。
4、压力调定回路。
5、二级压力控制回路。
6、用减压阀的减压回路。
7、用增压缸的增压回路。
8、用H型换向阀的卸载回路。
9、进油节流调速回路。
10、回油节流调速回路。
11、调速齿轮泵的换向调速回路。
12、调速齿轮泵和调速阀组成的复合调速回路。
13、流量阀短接的速度换接回路。
14、用调速阀串连联的二次进给同路。
15、用调速阀并联的二次进给同路。
16、用顺序阀的顺序动作回路。
17、用压力继电回的顺序动作回路。
18、用行程开关控制的顺序动作回路。
19、用行程换向阀的顺序动作回路。
20、串联液压缸的同步回路。
21、用先导型溢流阀控制的换向回路。
五、通过组态仿真画面演示及控制的液压回路示列


用行程阀的顺序动作回路 用电器行程开关的顺序动作回路
六、液压元件

七、透明液压PLC控制实训装置清单
|
序号 |
名称 |
型号 |
数量 |
备注 |
|
1 |
实训桌 |
|
1张 |
|
|
2 |
实训台 |
|
1台 |
|
|
3 |
电脑推车 |
|
1张 |
|
|
4 |
PLC主机模块 |
FX1S-20MR |
1块 |
|
|
5 |
电源模块 |
|
1块 |
|
|
6 |
继电器控制模块 |
|
1块 |
|
|
7 |
PLC控制按钮模块 |
|
1块 |
|
|
8 |
双作用油缸(带行程撞块) |
透明元件 |
2只 |
|
|
9 |
二位二通电磁换向阀 |
透明元件 |
1只 |
|
|
10 |
二位四通电磁换向阀 |
透明元件 |
2只 |
|
|
11 |
三位四通电磁换向阀(O型) |
透明元件 |
1只 |
|
|
12 |
三位四通电磁换向阀(H型) |
透明元件 |
1只 |
|
|
13 |
三位四通电磁换向阀(M型) |
透明元件 |
1只 |
|
|
14 |
弹簧回位油缸 |
透明元件 |
1只 |
|
|
15 |
增压油缸 |
透明元件 |
1只 |
|
|
16 |
辅助油箱 |
透明元件 |
1只 |
|
|
17 |
单向阀 |
透明元件 |
2只 |
|
|
18 |
液控单向阀 |
透明元件 |
2只 |
|
|
19 |
溢流阀(直动式) |
透明元件 |
2只 |
|
|
20 |
溢流阀(先导式) |
透明元件 |
1只 |
|
|
21 |
节流阀(直动式) |
透明元件 |
1只 |
|
|
22 |
调速阀 |
透明元件 |
2只 |
|
|
23 |
顺序阀 |
透明元件 |
2只 |
|
|
24 |
减压阀 |
透明元件 |
1只 |
|
|
25 |
二位四通行程换向阀 |
透明元件 |
1只 |
|
|
26 |
三位五通手动换向阀 |
透明元件 |
1只 |
|
|
27 |
压力继电器 |
透明元件 |
1只 |
|
|
28 |
压力表 |
透明元件 |
3只 |
|
|
29 |
三通接头 |
透明元件 |
7只 |
|
|
30 |
四通接头 |
透明元件 |
3只 |
|
|
31 |
行程开关(常开) |
|
2只 |
|
|
32 |
行程开关(常闭) |
|
2只 |
|
|
33 |
透明液压皮管 |
|
20米 |
|
|
34 |
油盘 |
|
1只 |
|
|
35 |
油箱 |
|
1只 |
|
|
36 |
空气过滤器 |
|
1只 |
|
|
37 |
吸油过滤器 |
|
1只 |
|
|
38 |
油温液位计 |
|
1只 |
|
|
39 |
机泵组 |
|
1套 |
|
|
40 |
L-HL46号液压油 |
|
30kg |
|
|
41 |
电磁阀通用连接线 |
|
3条 |
|
|
42 |
压力继电器插头线 |
|
1条 |
|
|
43 |
编程电缆(三菱) |
|
1条 |
|
|
44 |
工具 |
|
1套 |
|
|
45 |
快速油接头 |
|
5只 |
|
|
46 |
油塞 |
|
5只 |
|
|
47 |
液压传动实训说明书 |
|
1册 |
|
|
48 |
PLC编程软件、程序、组态软件 |
光盘 |
1盘 |
|
气动技术参数:
一、主要技术参数
1、输入电源:220V.允差±10%,50Hz;
2、装置容量:≤1kVA;
3、工作环境温度:-5℃~40℃;
4、工作湿度:≤90%(40℃时);
5、外形尺寸:1500mm×1000mm×1750mm
6、无油静音空气压缩机:工作电源:AC220V;电机功率:780W,公称容量165L/min,额定输出气压0.7Mpa
7、PLC主机模块:主机选用三菱FX1S-20MR主机,12路DC输入/8路继电器输出。
8、配有控制模块:电源模块,PLC控制模块,继电器控制模块,控制按钮模块,气动元件独立模块等。
9、组态仿真控制软件:气动实训系统能够实现组态软件与实训设备之间的链接,实现组态软件与硬件之间的结合,通过组态软件实现对实际回路的控制,使系统具有更强的仿真功能。
二、主要特点
1、气动传动与PLC实训装置主要由实训桌及实训台、气动元件和电气控制器件、可编程控制器(PLC)等组件组成。
2、实训桌、实训台为铁质双层亚光密纹喷塑结构,实训桌柜内存放气动元件等。
3、各个气动元件成独立模块,且装有带弹性插脚底板,可方便、随意地将元件安放在实训面板(面板带“T”沟槽形式的铝合金型材结构)上。回路搭接采用快换接头,布局灵活,拆接方便快捷。
4、采用静音空压机,为实训室提供一个较好的实训环境。
5、实训气源压力低,系统额定压力为0.7Mpa,电气控制采用低电压直流24V电源;实训气路、控制电路安全可靠,设有手控、气控、电控、组态软件等控制功能。
6、实训控制单元可以采用独立的继电器控制单元进行电气控制,也可以采用PLC控制,通过比较,突出PLC可编序控制的优越性和先进性,加深对PLC编程器的了解与掌握。
7、该装置集各种真实的气动元件,传统继电器控制、先进的PLC自动控制与PLC编程及MGGS组态监控技术于一体,功能强大,适应范围广。
三、气动基本实训回路
1、单作用气缸的换向回路
2、双作用气缸的换向回路
3、单作用气缸速度控制回路
4、双作用气缸单向调速回路
5、双作用气缸双向调速回路
6、速度换接回路
7、缓冲回路
8、二次压力控制回路
9、高低压转换回路
10、计数回路
11、延时回路
12、过载保护回路
13、互锁回路
14、单缸单往复控制回路
15、单缸连续往复动作回路
16、直线缸、旋转缸顺序动作回路
17、多缸顺序动作回路
18、双缸、同步动作回路
19、四缸联动回路
20、卸荷回路
21、或门型梭阀的应用回路
22、快速排气阀应用回路
23、PLC编程软件学习和使用
24、PLC与计算机的通讯,在线调试、监控
25、PLC控制的液压基本回路实训(优化控制)
四、组态仿真画面演示控制的气动控制实训项目
1、单作用气缸的换向回路
2、双作用气缸的换向回路
3、单作用气缸速度控制回路
4、双作用气缸单向调速回路
5、双作用气缸双向调速回路
6、速度换接回路
7、缓冲回路
8、二次压力控制回路
9、高低压转换回路
10、计数回路
11、延时回路
12、过载保护回路
13、互锁回路
14、单缸单往复控制回路
15、单缸连续往复动作回路
16、直线缸、旋转缸顺序动作回路
17、多缸顺序动作回路
18、双缸、同步动作回路
19、回缸联动回路
20、卸荷回路
21、或门型梭阀的应用回路
22、快速排气阀应用回路
五、组态仿真画面演示控制的气动控制实训示列


双作用气缸的速度控制回路 多缸顺序动作回路
六、气动PLC控制实训装置配置清单
|
序号 |
名称 |
型号 |
数量 |
备注 |
|
1 |
PLC主机模块 |
FX1S-20MR |
1块 |
|
|
2 |
电源模块 |
|
1块 |
|
|
3 |
继电器控制模块 |
|
1块 |
|
|
4 |
PLC控制按钮模块 |
|
1块 |
|
|
5 |
静音空气压缩机 |
无油 |
1台 |
|
|
6 |
单作用缸 |
QGX25ⅹ100 |
2只 |
|
|
7 |
双作用缸 |
QGX25ⅹ100 |
1只 |
|
|
8 |
旋转气缸 |
透明 |
1只 |
|
|
9 |
三联件 |
AC2000 |
1只 |
|
|
10 |
减压阀(带压力表) |
AR2000 |
1只 |
|
|
11 |
手动换向阀 |
H210—08 |
1只 |
|
|
12 |
单电磁换向阀(二位三通)常开 |
3V210-8 |
1只 |
|
|
13 |
单电磁换向阀(二位三通)常闭 |
3V210-8 |
1只 |
|
|
14 |
单电磁换向阀(二位五通) |
4V210-8 |
2只 |
|
|
15 |
双电磁换向阀(二位五通) |
4V220-8 |
1只 |
|
|
16 |
双电磁换向阀(三位五通) |
4V230-8 |
1只 |
|
|
17 |
单气换向阀(二位五通) |
4A210—08 |
2只 |
|
|
18 |
双气换向阀(二位五通) |
4A220—08 |
2只 |
|
|
19 |
行程阀(机控) |
MOV—2 |
1只 |
|
|
20 |
行程阀(按钮) |
MOV—3 |
1只 |
|
|
21 |
行程阀(按钮带锁) |
MOV—3A |
1只 |
|
|
22 |
或门型梭阀 |
ST—02 |
2只 |
|
|
23 |
快速排气阀 |
1/4QE—02 |
2只 |
|
|
24 |
单向节流阀 |
RE—02 |
2只 |
|
|
25 |
单向节流阀 |
JSC601 |
1只 |
|
|
26 |
单向阀 |
1/4 |
2只 |
|
|
27 |
顺序阀 |
透明 |
1只 |
|
|
28 |
气容 |
|
1只 |
|
|
29 |
气管 |
PU6ⅹ4 |
20米 |
|
|
30 |
行程开关(装在缸体上) |
|
2只 |
|
|
31 |
编程电缆(适配器) |
三菱 |
1条 |
|
|
32 |
内六角扳手 |
|
3把 |
|
|
33 |
螺丝刀 |
|
2把 |
|
|
34 |
剪刀 |
|
1把 |
|
|
35 |
活动板手 |
|
1把 |
|
|
36 |
尖嘴钳 |
|
1把 |
|
|
37 |
消声器(小) |
1/8 |
2只 |
|
|
38 |
消声器(大) |
3/8 |
2只 |
|
|
39 |
三通(T型三通) |
Ø6 |
4只 |
|
|
40 |
三通(Y型减径三通) |
Ø8—Ø6 |
2只 |
|
|
41 |
四通 |
Ø6 |
2只 |
|
|
42 |
L型(螺纹二通) |
601 |
2只 |
|
|
43 |
L型(螺纹二通) |
602 |
2只 |
|
|
44 |
气孔塞头 |
Ø6 |
20只 |
|
|
45 |
气动实训指导书 |
|
1册 |
|
|
46 |
PLC编程软件、程序、组态软件 |
光盘 |
1盘 |
|
相关产品: